Infrastructure Engineer
Four production-grade projects demonstrating node infrastructure, full observability, CI/CD automation, and forensic intelligence — built to production standard and used in real world operations.
Apu Saha
Self-taught infrastructure engineer building node infrastructure, observability pipelines, and forensic analysis tools.
I came from restaurant kitchens. Seven years of nights, weekends, and double shifts — the kind of work where you learn endurance before you learn anything else. When COVID hit, I lost my job overnight.
I took whatever work I could find. I moved into food manufacturing — production lines, heat, heavy lifting, long shifts managing teams. Over time my back, knees, and wrists started breaking down. I was spending money I didn't have on physio just to stay functional enough to show up the next day. I had a daughter to raise. No safety net. No fallback.
I drove Uber on weekends until a dangerous incident forced me to stop. I spent two years studying Forex — building scripts, backtesting strategies, learning risk management. The markets taught me pattern recognition and discipline. The losses taught me something more valuable: humility, and the real cost of shortcuts.
Then I invested in a blockchain project that turned out to be a scam. It hurt financially. But it introduced me to something that changed everything — infrastructure.
A community member helped me run my first Linux node. I had never touched Linux before. I didn't know Docker, networking, automation, or system administration. But something clicked.
I rebuilt nodes from scratch. I debugged failures at midnight after factory shifts. I learned Docker, container isolation, monitoring pipelines, backup strategies, and recovery workflows. I went from asking questions to answering them. Within the community I became the person people came to when their nodes broke. Even after the project collapsed and the scam was exposed — I didn't stop.
Working in kitchens taught me to perform under pressure without losing precision. Factory floors taught me resilience and consistency. Forex taught me to read patterns and manage risk. Fatherhood taught me to think in decades, not weeks. Loss taught me to question every assumption. Those lessons show up in every system I build.
My path wasn't linear. It wasn't clean. There were years where survival took priority over ambition. But every setback sharpened something. Every late night debugging alone built something that a classroom never could. Every system I had to fix under pressure — with no mentor, no team, no safety net — that's the engineer I became.
My engineering mindset was shaped by kitchens, factory floors, financial loss, and rebuilding myself through infrastructure.
Everything I build now comes from the same place: resilience, clarity, and real-world pressure.
Projects
Pre-Forge Operator Toolkit
A collection of 23 bash tools built while running real BlockDAG node infrastructure for a community of operators.
No formal architecture. No structured design process. Just real problems showing up — broken nodes, corrupted databases,
failed syncs, permission errors — and scripts written to fix them.
Every tool here was deployed back to real community members. Some were rewritten multiple times when they failed in the field.
Some were deleted entirely when they weren't good enough. What remains is what actually worked.
All of this was built before we found out the project was a scam. The community was real. The problems were real. The work was real.
- 6 node installers — from single-file scripts to a self-healing installer that rewrites its own source code when the download link breaks
- Linux performance optimizer with full reversal capability — every change is backed up before it's made
- Sync ETA calculator, peer latency analyser, and port diagnostics for live nodes
- RocksDB corruption scanner — isolates faulty .sst files away from the node root
- Backup, restore, and a shared-drive sync tool so falling-behind operators could jumpstart to today's state
- Browser-based presale transaction tracker across 15 chains — became the seed for WalletDNA
MultiSig Treasury Wallet
A production-grade multi-signature treasury wallet built from scratch on Ethereum Sepolia. The same architecture used by Gnosis Safe to secure billions in DAO treasuries worldwide — built from first principles to understand every security decision, every state transition, and every governance pattern under the hood. No shortcuts. No wrappers.
- 2-of-3 multisig threshold — no single owner can move funds, every transaction requires consensus
- Three-stage flow: Submit → Confirm → Execute, with one-way execution door preventing replay attacks
- Dynamic owner management — add, remove, and change thresholds via on-chain governance
- Deployed to Sepolia with live Etherscan contract verification and publicly auditable source code
- Real bug found and fixed in production — pause lockout that would have permanently locked funds on mainnet
- 25-test suite covering deployment, deposits, governance, and edge cases — CI/CD enforced on every push
OmniNode Infrastructure Manager
A multi-chain blockchain node infrastructure platform running Bitcoin Core and Ethereum simultaneously in a containerised, orchestrated environment. Nine Docker containers. Full observability stack. Automated operations from a single CLI. This is what production infrastructure teams run every day — built from scratch to understand every layer.
- Bitcoin Core + Geth running concurrently in Docker with automatic resource limits based on host hardware
- Single CLI to start, stop, restart, and health-check all 9 containers across both chains
- Full Grafana observability — custom dashboards with blockchain-specific metrics via Prometheus
- Terraform provisions cloud infrastructure in one command — DigitalOcean droplet, firewall, 100GB storage volume
- Ansible playbook automates full server provisioning — 22 tasks, zero manual steps
- Kubernetes manifests included — tested on minikube, orchestration capability demonstrated
Real-Time Blockchain(ETH) Txs Monitor
A live Ethereum mempool monitor that streams, filters, and analyses transactions before they're confirmed. Built to run 24/7 on a headless production server — no GUI, no manual intervention. Processes real mainnet data at production throughput with intelligent pattern detection built in from day one.
- Live WebSocket stream from Ethereum mainnet — transactions seen before block confirmation
- Filter chain classifies every transaction: whale, large, gas spike, private, contract type
- Anomaly detection engine flags volume spikes and sustained gas abnormalities across rolling time windows
- DFS recirculation detection — identifies circular fund flow across up to 5 hops within a 1-hour window
- Rich terminal dashboard with live stats — headless-ready for production Linux servers
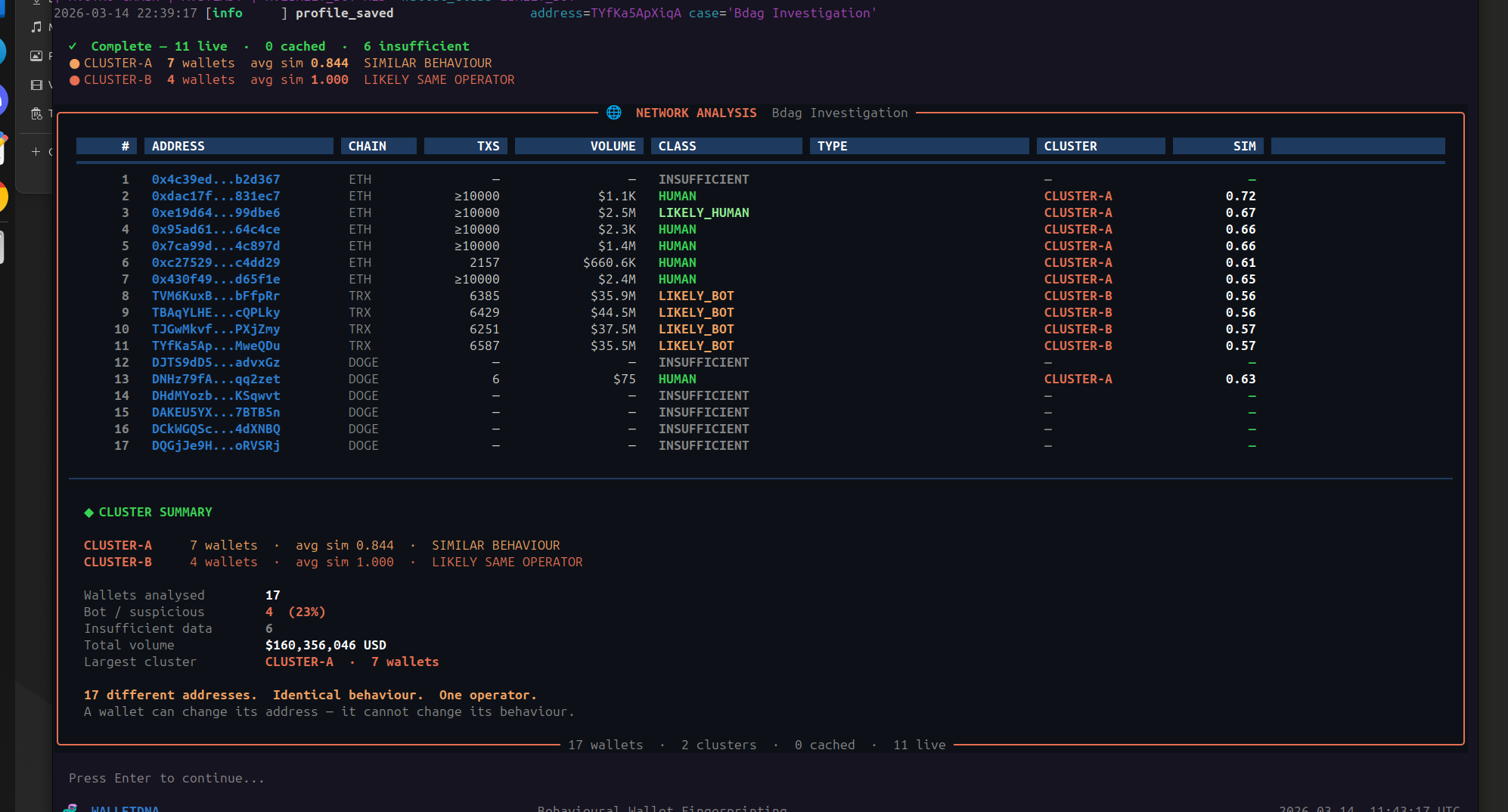
Neural Trace
A blockchain forensic investigation tool that traces wallet activity forward and backward across the Ethereum network. Built from personal loss — used in an active federal investigation. Generates court-ready reports for legal authorities.
- Forward tracer maps fund flow up to 7 hops from a single wallet address — no prior knowledge needed
- Origin tracer works backwards up to 7 hops — identifies where funds came from
- Monitor engine tracks 48hr or 7-day real-time activity across all traced wallets
- Intelligence layer auto-classifies wallets — operator, aggregator, mixer, bridge, exchange
- Generates structured JSON and DOCX reports — AI assisted narrative layer produces final documents submitted to federal attorneys
- HTTP Basic Auth + API key isolation — credentials never exposed to browser
- 38 automated tests across analysis, exchange detection, and intelligence modules
Skills Matrix
- Docker + Docker Compose
- Linux Administration (Ubuntu)
- Bitcoin Core Node Ops
- Geth (Ethereum) Node Ops
- Kubernetes (Minikube — local)
- Terraform (IaC — local development)
- Ansible (Config Management)
- Bash scripting (automation)
- systemd + cron + SSH
- Prometheus (metrics collection)
- Grafana (custom dashboards)
- Alertmanager (alert routing)
- Discord webhooks
- Container log export (timestamped, auto on shutdown)
- Structured logging
- Health watchdog (independent monitoring)
- Performance benchmarking
- Python (data pipelines, analysis)
- JavaScript / Node.js
- GitHub Actions (CI/CD)
- Automated testing (unit + integration)
- REST API integration
- WebSocket streaming (asyncio)
- Environment config management
- Report generation (JSON + DOCX)
- Credential management (.env, secrets)
- Access control implementation
- API key isolation
- Anomaly detection
- Behavioural pattern recognition
- Evidence handling
- Recirculation detection
- Restricted access control